What is it?

Community Usage Analytics is an add-in that you can add to your Community and that gives you insight into the way your Community is used. Are people accessing it? Are they updating and/or adding things or just reading things? And what content (files, blogs, wiki pages, etc) is getting the most attention?

Who sees it?

Community Usage Analytics are only visible for Community Owners, so Community members do not see this information.

How do you add usage analytics to your Community?

Add Community Usage Analytics from the Add Apps menu under Community Actions in the right upper corner.


After adding the app to your Community you will see a small participation overview on your Community overview page. This shows you the current number of members, followers and the number of unique visitors to your Community in the last 30 days. To get to the full details, click the Go to details page or click the Community Usage Analytics tab from your Communities apps list.

What does it show?

Community Usage Analytics shows you the participation of your members and visitors, your Communities' most active content (blogs, wiki pages, files, etc.), as well as the type and number of activities that took place. This information can help you determine what is going on and what to focus on when you try to get people more involved.

What is an 'activity'?

An activity is any type of action that can be taken by any user of your Community. For instance, to open the Community, to read or download a file, to comment on a blog post, to post a question in a forum, etc.

All activities are grouped into four types:

  • Read - All actions that open or download something
  • Contribute - New activities that result in new content. Like files, blog posts, forum questions, etc
  • Interact - All actions that add or update existing content like votes, comments, like's, replies to forum questions, etc.
  • Undo - Any corrective actions like unvoting, deleting files or removing a like

…and linked to the applications they belong to: 
The different applications are: Activities, Blogs, Bookmarks, Calendar (Events), Files, Forums, Ideationblog, ECM (CCM Libraries), Metrics, Wikis and Communities
Communities also includes all activities that do not belong to any of the other applications like changing the overview page, rich content widgets, following or joining a Community, status updates posted to a Community, Surveys and other add-in applications.

Using the Community Usage Analytics page:

The Community Usage Analytics has 4 tabs. 

Dashboard Tab:

On the Dashboard tab, you will find the participation bar in the top, showing you how many users your Community reaches and how many are actually using it.


Knowing how many users alone though is not enough. So to see what they are doing, the analytics dashboard allows you to draw quick comparison overviews of number of activities and number of users per type of action, application, department location or country:


Lastly, the dashboard offers you a list of the top 5 Content items in your Community. These can be blog entries, files, wiki pages, forum topics and any other type of content your Community has. 

Per item, you will see how many reads the item had and how many likes/votes & comments/replies but if you want to see more then switch to the tab  to get even more information for not just your top 5 but top 100 content items!

Details tab:

On this tab, you will find the general details of your Communities and links to the usage statistics of all the Communities' Sub-Communities (if it has them). It also shows how your membership has evolved over time. For instance: How many people joined and left the Community?

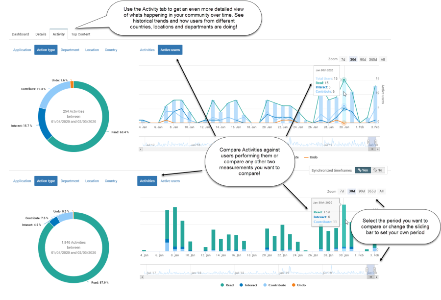
Activity Tab:

This tab allows you to drill even deeper into the information provided by the donut charts on the Dashboard page. Allowing you to see the historical trends and compare activity for specific time periods. For instance to see if a call-to-action had effect! 

Top Content tab:

The last tab shows you how your content like blogs, files and wiki's are being used and which are popular or not. This page lists the top 100 content items in your Community with the number of users who interacted with it and the actions taken. It allows you to search, filter and export your top content list.