Last April, Microsoft Teams was at 75 million daily active users. Now with numbers over 145M active daily users Teams has become the key collaboration tool for the Microsoft 365 cloud service. Microsoft officials have said the rapid growth of the product is in large part fueled by the need for remote work during the COVID-19 coronavirus pandemic. It’s no doubt that Microsoft Teams has overachieved Microsoft’s deployment goals during the work-from-home mandates of the COVID-19 pandemic.

But wait just a minute. What are the monitoring and reporting tools provided by Microsoft to help identify and troubleshoot issues with Teams, especially when it comes to call quality? With Microsoft Teams replacing an organization’s internal phone system, it is imperative that Teams call quality be consistent, requiring IT to constantly monitor, isolate, and troubleshoot call performance. Microsoft realizes this is a crucial issue and provides organizations with Call Analytics and the Call Quality Dashboard (CQD) found in the Microsoft Teams admin center.

The Teams Call Quality Dashboard Doesn’t Allow Real Troubleshooting

The CQD solution provides a good, high-level overview of Teams call statistics and call quality trends but it provides little help when it comes to troubleshooting issues for users experiencing problems that it flags as problematic. It utilizes service and quality metrics that include jitter and packet loss rates, as well as KPIs around inabilities to establish or maintain calls. However, the CQD does not help isolate what is causing a call quality problem. Any IT detectives relying solely on the tools provided by Microsoft for call quality troubleshooting are lacking the clues they really need for root cause analysis.

Example PowerBI Report from Microsoft CQD
Example PowerBI Report from Microsoft CQD

Understanding the Root Cause for Call Quality Issues

When it comes to call quality troubleshooting, the goal isn’t just to establish that a user is having poor call quality in Teams. IT groups want to know why it is happening and – as with any other user issue – have the details necessary to investigate and fix the underlying problem. The CQD is like many other admin tools provided by Microsoft.  It provides high-level business value for reporting purposes but doesn’t deliver the specific diagnostics to understand the root cause of an issue. The key weakness of the CQD is that the context in several areas is missing for call quality analytics. If a video call is flagged as “poor” quality by CQD, was it because of a slow home Wi-Fi network, a legacy computer with a virus scan running during the call, a slow ISP, or just bad performance because of high CPU load and memory usage?

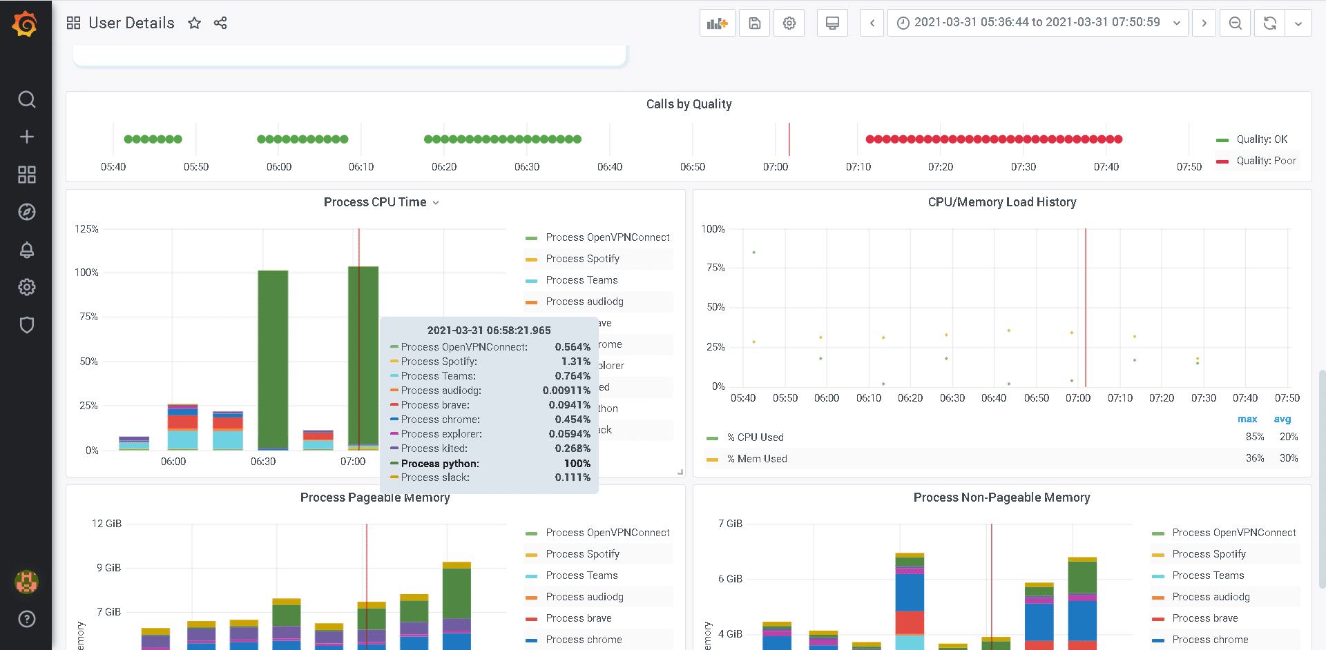
To have complete end-to-end visibility of the exact experience employees encounter for Teams call quality you need the performance data from their computers and audio/video devices. True experience monitoring for Teams call quality performance begins at each endpoint. This information helps IT groups identify where bottlenecks exist, providing context around what remediation steps are necessary through root cause analysis:

  • Headset and audio device performance
  • Computer speed and available memory
  • CPU and memory utilization
  • Background processes running on the endpoint computer
  • Home networking speed
  • Internet Service Provider (ISP) routing and performance
Example Report from OfficeExpert: User Endpoint Diagnostics for Performance During Teams Call
Example Report from OfficeExpert TrueDEM: User Endpoint Diagnostics for Performance During Teams Call
Example Report from OfficeExpert: Call Quality Diagnostics for Networking and Performance
Example Report from OfficeExpert TrueDEM: Call Quality Diagnostics for Networking and Performance

Gathering User Endpoint Telemetry Data for Call Quality Analytics

Performing forensic analysis and detailed troubleshooting for Teams call quality issues requires the key telemetry data from each user endpoint. While valuable as a high-level reporting tool, the CQD doesn’t have this intrinsic data. However, Microsoft does allow end-users to manually gather networking details from their remote location with the Microsoft 365 network connectivity test tool. Most IT groups shy away from asking remote users to perform these manual tests because they require Administrative Permissions on their local machine.

And now with so many users working from their home office, it is extremely difficult for IT groups to monitor endpoint and local network performance. But there is a light at the end of the tunnel. There is a viable solution today. The new TrueDEM Endpoint Performance Monitoring (EPM) solution makes it possible to gather endpoint telemetry data easily and securely. TrueDEM EPM includes a lightweight software application that is securely deployed in seconds to the user endpoints in your organization, including Windows and Apple computers.

This device agent runs in the user context, not needing admin rights, and collects data directly from the device, tracking computer performance and network speeds, letting IT groups monitor the user experience as if there were standing in the same room. These agents gather performance data continually. They report back to a central application where the information is aggregated and indexed for analysis and reporting. This detailed data repository provides the actionable intelligence for both IT administrators and telecom groups that are tasked with troubleshooting call quality issues.


Are you looking for an early warning system for Microsoft 365 outages?

Join Ben & Carl and be part of our live webinar on how to “Deploy an Early Warning System for Microsoft 365 Outages”.

Find out more about TrueDEM EPM data analytics. It can help you troubleshoot call quality issues for your Teams deployment and maintain business productivity for your remote users.

Contact us or review our on-demand webinars.

Deploy an Early Warning System for Microsoft 365 Outages